Team: The End is Near | Duration: 3-Month Project (Currently in Development)
Genre: Voxel Survival Adventure
My Role: Producer
My Responsibilities:
My Responsibilities:
Pitch & Scope Analysis: Provided critical feedback on the initial technical scope, identifying the custom voxel system as a high-risk element and guiding the team towards a radically simplified vertical slice for their first playable demo.
Agile Process Management: Implement and oversee the Jira workflow for a team of five, facilitating task delegation and sprint accountability.
Data-Driven Monitoring: Track sprint progress and workflow health to provide empirical data for scope negotiation and timeline adjustments.
Team Mentorship: Working with a team that initially presented conflicting role assignments, focusing on clarifying ownership of core systems like the voxel engine and enemy AI.
Production & Project Health
This project presents a significant scoping challenge, which is reflected in the initial planning data. My role involves guiding the team towards a more achievable target.
Sprint Burndown:
The burndown chart shows the team's planned work for a one-week sprint. The flat line indicates the team has not yet begun tracking progress against tasks, highlighting an initial hurdle in process adoption that requires producer guidance.
The burndown chart shows the team's planned work for a one-week sprint. The flat line indicates the team has not yet begun tracking progress against tasks, highlighting an initial hurdle in process adoption that requires producer guidance.
Team Velocity:
Tracking the amount of work completed each sprint is crucial for forecasting. This chart shows the team's historical velocity, which is used to make accurate commitments in future sprint planning sessions, ensuring sustainable pacing and reducing crunch.
Tracking the amount of work completed each sprint is crucial for forecasting. This chart shows the team's historical velocity, which is used to make accurate commitments in future sprint planning sessions, ensuring sustainable pacing and reducing crunch.
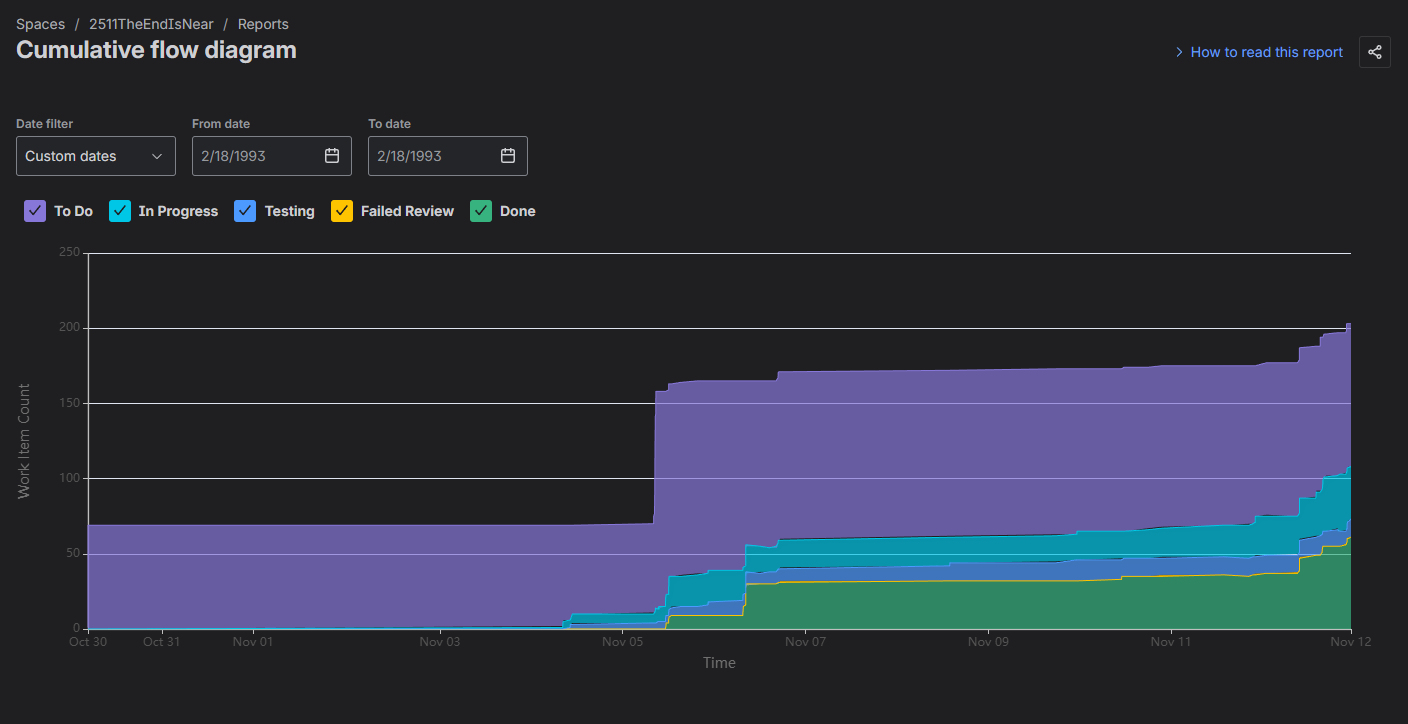
Cumulative Flow:
The Cumulative Flow Diagram shows a large number of tasks in the backlog. A healthy pattern would show tasks moving into "In Progress" and "Done." The current state underscores the need for my intervention to help the team break down features into actionable tasks and begin execution.
The Cumulative Flow Diagram shows a large number of tasks in the backlog. A healthy pattern would show tasks moving into "In Progress" and "Done." The current state underscores the need for my intervention to help the team break down features into actionable tasks and begin execution.
Producer's Note on Scope:
This project's initial scope was a primary concern. My feedback was direct and focused on risk mitigation:
- Radical Scope Reduction: Advised the team to strip their A-features down to a "micro-loop": a tiny static island, one dungeon room, one enemy, and one raft component. This is essential for achieving a functional demo.
- De-risking Core Tech: Strongly recommended postponing the complex procedural voxel world in favor of a small, hand-crafted level to prove the core gameplay loop first.
- Clarifying Team Roles: Noted the need for clear ownership, especially for the core voxel system and multiple enemy types, to prevent development bottlenecks.
Supporting Documentation & Process
Jira Board: Active management of user stories, tasks, and bugs.
Jira Board: Active management of user stories, tasks, and bugs.